📈 Prometheus metrics
LiteLLM Exposes a /metrics endpoint for Prometheus to Poll
Quick Start​
If you're using the LiteLLM CLI with litellm --config proxy_config.yaml then you need to pip install prometheus_client==0.20.0. This is already pre-installed on the litellm Docker image
Add this to your proxy config.yaml
model_list:
- model_name: gpt-4o
litellm_params:
model: gpt-4o
litellm_settings:
callbacks:
- prometheus
Start the proxy
litellm --config config.yaml --debug
Test Request
curl --location 'http://0.0.0.0:4000/chat/completions' \
--header 'Content-Type: application/json' \
--data '{
"model": "gpt-4o",
"messages": [
{
"role": "user",
"content": "what llm are you"
}
]
}'
View Metrics on /metrics, Visit http://localhost:4000/metrics
http://localhost:4000/metrics
# <proxy_base_url>/metrics
Virtual Keys, Teams, Internal Users​
Use this for for tracking per user, key, team, etc.
| Metric Name | Description |
|---|---|
litellm_spend_metric | Total Spend, per "end_user", "hashed_api_key", "api_key_alias", "model", "team", "team_alias", "user" |
litellm_total_tokens_metric | input + output tokens per "end_user", "hashed_api_key", "api_key_alias", "requested_model", "team", "team_alias", "user", "model" |
litellm_input_tokens_metric | input tokens per "end_user", "hashed_api_key", "api_key_alias", "requested_model", "team", "team_alias", "user", "model" |
litellm_output_tokens_metric | output tokens per "end_user", "hashed_api_key", "api_key_alias", "requested_model", "team", "team_alias", "user", "model" |
Team - Budget​
| Metric Name | Description |
|---|---|
litellm_team_max_budget_metric | Max Budget for Team Labels: "team", "team_alias" |
litellm_remaining_team_budget_metric | Remaining Budget for Team (A team created on LiteLLM) Labels: "team", "team_alias" |
litellm_team_budget_remaining_hours_metric | Hours before the team budget is reset Labels: "team", "team_alias" |
Virtual Key - Budget​
| Metric Name | Description |
|---|---|
litellm_api_key_max_budget_metric | Max Budget for API Key Labels: "hashed_api_key", "api_key_alias" |
litellm_remaining_api_key_budget_metric | Remaining Budget for API Key (A key Created on LiteLLM) Labels: "hashed_api_key", "api_key_alias" |
litellm_api_key_budget_remaining_hours_metric | Hours before the API Key budget is reset Labels: "hashed_api_key", "api_key_alias" |
Virtual Key - Rate Limit​
| Metric Name | Description |
|---|---|
litellm_remaining_api_key_requests_for_model | Remaining Requests for a LiteLLM virtual API key, only if a model-specific rate limit (rpm) has been set for that virtual key. Labels: "hashed_api_key", "api_key_alias", "model" |
litellm_remaining_api_key_tokens_for_model | Remaining Tokens for a LiteLLM virtual API key, only if a model-specific token limit (tpm) has been set for that virtual key. Labels: "hashed_api_key", "api_key_alias", "model" |
Initialize Budget Metrics on Startup​
If you want litellm to emit the budget metrics for all keys, teams irrespective of whether they are getting requests or not, set prometheus_initialize_budget_metrics to true in the config.yaml
How this works:
- If the
prometheus_initialize_budget_metricsis set totrue- Every 5 minutes litellm runs a cron job to read all keys, teams from the database
- It then emits the budget metrics for each key, team
- This is used to populate the budget metrics on the
/metricsendpoint
litellm_settings:
callbacks: ["prometheus"]
prometheus_initialize_budget_metrics: true
Proxy Level Tracking Metrics​
Use this to track overall LiteLLM Proxy usage.
- Track Actual traffic rate to proxy
- Number of client side requests and failures for requests made to proxy
| Metric Name | Description |
|---|---|
litellm_proxy_failed_requests_metric | Total number of failed responses from proxy - the client did not get a success response from litellm proxy. Labels: "end_user", "hashed_api_key", "api_key_alias", "requested_model", "team", "team_alias", "user", "exception_status", "exception_class", "route" |
litellm_proxy_total_requests_metric | Total number of requests made to the proxy server - track number of client side requests. Labels: "end_user", "hashed_api_key", "api_key_alias", "requested_model", "team", "team_alias", "user", "status_code", "user_email", "route" |
Callback Logging Metrics​
Monitor failures while shipping logs to downstream callbacks like s3_v3 cold storage
| Metric Name | Description |
|---|---|
litellm_callback_logging_failures_metric | Total number of failed attempts to emit logs to a configured callback. Labels: "callback_name". Use this to alert on callback delivery issues such as repeated failures when writing to s3_v3. |
LLM Provider Metrics​
Use this for LLM API Error monitoring and tracking remaining rate limits and token limits
Labels Tracked​
| Label | Description |
|---|---|
| litellm_model_name | The name of the LLM model used by LiteLLM |
| requested_model | The model sent in the request |
| model_id | The model_id of the deployment. Autogenerated by LiteLLM, each deployment has a unique model_id |
| api_base | The API Base of the deployment |
| api_provider | The LLM API provider, used for the provider. Example (azure, openai, vertex_ai) |
| hashed_api_key | The hashed api key of the request |
| api_key_alias | The alias of the api key used |
| team | The team of the request |
| team_alias | The alias of the team used |
| exception_status | The status of the exception, if any |
| exception_class | The class of the exception, if any |
Success and Failure​
| Metric Name | Description |
|---|---|
litellm_deployment_success_responses | Total number of successful LLM API calls for deployment. Labels: "requested_model", "litellm_model_name", "model_id", "api_base", "api_provider", "hashed_api_key", "api_key_alias", "team", "team_alias" |
litellm_deployment_failure_responses | Total number of failed LLM API calls for a specific LLM deployment. Labels: "requested_model", "litellm_model_name", "model_id", "api_base", "api_provider", "hashed_api_key", "api_key_alias", "team", "team_alias", "exception_status", "exception_class" |
litellm_deployment_total_requests | Total number of LLM API calls for deployment - success + failure. Labels: "requested_model", "litellm_model_name", "model_id", "api_base", "api_provider", "hashed_api_key", "api_key_alias", "team", "team_alias" |
Remaining Requests and Tokens​
| Metric Name | Description |
|---|---|
litellm_remaining_requests_metric | Track x-ratelimit-remaining-requests returned from LLM API Deployment. Labels: "model_group", "api_provider", "api_base", "litellm_model_name", "hashed_api_key", "api_key_alias" |
litellm_remaining_tokens_metric | Track x-ratelimit-remaining-tokens return from LLM API Deployment. Labels: "model_group", "api_provider", "api_base", "litellm_model_name", "hashed_api_key", "api_key_alias" |
Deployment State​
| Metric Name | Description |
|---|---|
litellm_deployment_state | The state of the deployment: 0 = healthy, 1 = partial outage, 2 = complete outage. Labels: "litellm_model_name", "model_id", "api_base", "api_provider" |
litellm_deployment_latency_per_output_token | Latency per output token for deployment. Labels: "litellm_model_name", "model_id", "api_base", "api_provider", "hashed_api_key", "api_key_alias", "team", "team_alias" |
Fallback (Failover) Metrics​
| Metric Name | Description |
|---|---|
litellm_deployment_cooled_down | Number of times a deployment has been cooled down by LiteLLM load balancing logic. Labels: "litellm_model_name", "model_id", "api_base", "api_provider" |
litellm_deployment_successful_fallbacks | Number of successful fallback requests from primary model -> fallback model. Labels: "requested_model", "fallback_model", "hashed_api_key", "api_key_alias", "team", "team_alias", "exception_status", "exception_class" |
litellm_deployment_failed_fallbacks | Number of failed fallback requests from primary model -> fallback model. Labels: "requested_model", "fallback_model", "hashed_api_key", "api_key_alias", "team", "team_alias", "exception_status", "exception_class" |
Request Counting Metrics​
| Metric Name | Description |
|---|---|
litellm_requests_metric | Total number of requests tracked per endpoint. Labels: "end_user", "hashed_api_key", "api_key_alias", "model", "team", "team_alias", "user", "user_email" |
Request Latency Metrics​
| Metric Name | Description |
|---|---|
litellm_request_total_latency_metric | Total latency (seconds) for a request to LiteLLM Proxy Server - tracked for labels "end_user", "hashed_api_key", "api_key_alias", "requested_model", "team", "team_alias", "user", "model" |
litellm_overhead_latency_metric | Latency overhead (seconds) added by LiteLLM processing - tracked for labels "model_group", "api_provider", "api_base", "litellm_model_name", "hashed_api_key", "api_key_alias" |
litellm_llm_api_latency_metric | Latency (seconds) for just the LLM API call - tracked for labels "model", "hashed_api_key", "api_key_alias", "team", "team_alias", "requested_model", "end_user", "user" |
litellm_llm_api_time_to_first_token_metric | Time to first token for LLM API call - tracked for labels model, hashed_api_key, api_key_alias, team, team_alias [Note: only emitted for streaming requests] |
Tracking end_user on Prometheus​
By default LiteLLM does not track end_user on Prometheus. This is done to reduce the cardinality of the metrics from LiteLLM Proxy.
If you want to track end_user on Prometheus, you can do the following:
litellm_settings:
callbacks: ["prometheus"]
enable_end_user_cost_tracking_prometheus_only: true
[BETA] Custom Metrics​
Track custom metrics on prometheus on all events mentioned above.
Custom Metadata Labels​
- Define the custom metadata labels in the
config.yaml
model_list:
- model_name: openai/gpt-4o
litellm_params:
model: openai/gpt-4o
api_key: os.environ/OPENAI_API_KEY
litellm_settings:
callbacks: ["prometheus"]
custom_prometheus_metadata_labels: ["metadata.foo", "metadata.bar"]
- Make a request with the custom metadata labels
- Curl Request
- on Key
- on Team
curl -L -X POST 'http://0.0.0.0:4000/v1/chat/completions' \
-H 'Content-Type: application/json' \
-H 'Authorization: Bearer <LITELLM_API_KEY>' \
-d '{
"model": "openai/gpt-4o",
"messages": [
{
"role": "user",
"content": [
{
"type": "text",
"text": "What's in this image?"
}
]
}
],
"max_tokens": 300,
"metadata": {
"foo": "hello world"
}
}'
curl -L -X POST 'http://0.0.0.0:4000/key/generate' \
-H 'Authorization: Bearer sk-1234' \
-H 'Content-Type: application/json' \
-d '{
"metadata": {
"foo": "hello world"
}
}'
curl -L -X POST 'http://0.0.0.0:4000/team/new' \
-H 'Authorization: Bearer sk-1234' \
-H 'Content-Type: application/json' \
-d '{
"metadata": {
"foo": "hello world"
}
}'
- Check your
/metricsendpoint for the custom metrics
... "metadata_foo": "hello world" ...
Custom Tags​
Track specific tags as prometheus labels for better filtering and monitoring.
- Define the custom tags in the
config.yaml
model_list:
- model_name: openai/gpt-4o
litellm_params:
model: openai/gpt-4o
api_key: os.environ/OPENAI_API_KEY
litellm_settings:
callbacks: ["prometheus"]
custom_prometheus_metadata_labels: ["metadata.foo", "metadata.bar"]
custom_prometheus_tags:
- "prod"
- "staging"
- "batch-job"
- "User-Agent: RooCode/*"
- "User-Agent: claude-cli/*"
- Make a request with tags
curl -L -X POST 'http://0.0.0.0:4000/v1/chat/completions' \
-H 'Content-Type: application/json' \
-H 'Authorization: Bearer <LITELLM_API_KEY>' \
-d '{
"model": "openai/gpt-4o",
"messages": [
{
"role": "user",
"content": [
{
"type": "text",
"text": "What's in this image?"
}
]
}
],
"max_tokens": 300,
"metadata": {
"tags": ["prod", "user-facing"]
}
}'
- Check your
/metricsendpoint for the custom tag metrics
... "tag_prod": "true", "tag_staging": "false", "tag_batch_job": "false" ...
How Custom Tags Work:
- Each configured tag becomes a boolean label in prometheus metrics
- If a tag matches (exact or wildcard), the label value is
"true", otherwise"false" - Tag names are sanitized for prometheus compatibility (e.g.,
"batch-job"becomes"tag_batch_job") - Wildcard patterns supported using
*(e.g.,"User-Agent: RooCode/*"matches"User-Agent: RooCode/1.0.0")
Example with wildcards:
litellm_settings:
callbacks: ["prometheus"]
custom_prometheus_tags:
- "User-Agent: RooCode/*"
- "User-Agent: claude-cli/*"
Use Cases:
- Environment tracking (
prod,staging,dev) - Request type classification (
batch-job,user-facing,background) - Feature flags (
new-feature,beta-users) - Team or service identification (
team-a,service-xyz) - User-Agent Tracking - use this to track how much Roo Code, Claude Code, Gemini CLI are used (
User-Agent: RooCode/*,User-Agent: claude-cli/*,User-Agent: gemini-cli/*)
Configuring Metrics and Labels​
You can selectively enable specific metrics and control which labels are included to optimize performance and reduce cardinality.
Enable Specific Metrics and Labels​
Configure which metrics to emit by specifying them in prometheus_metrics_config. Each configuration group needs a group name (for organization) and a list of metrics to enable. You can optionally include a list of include_labels to filter the labels for the metrics.
model_list:
- model_name: gpt-4o
litellm_params:
model: gpt-4o
litellm_settings:
callbacks: ["prometheus"]
prometheus_metrics_config:
# High-cardinality metrics with minimal labels
- group: "proxy_metrics"
metrics:
- "litellm_proxy_total_requests_metric"
- "litellm_proxy_failed_requests_metric"
include_labels:
- "hashed_api_key"
- "requested_model"
- "model_group"
On starting up LiteLLM if your metrics were correctly configured, you should see the following on your container logs
Filter Labels Per Metric​
Control which labels are included for each metric to reduce cardinality:
litellm_settings:
callbacks: ["prometheus"]
prometheus_metrics_config:
- group: "token_consumption"
metrics:
- "litellm_input_tokens_metric"
- "litellm_output_tokens_metric"
- "litellm_total_tokens_metric"
include_labels:
- "model"
- "team"
- "hashed_api_key"
- group: "request_tracking"
metrics:
- "litellm_proxy_total_requests_metric"
include_labels:
- "status_code"
- "requested_model"
Advanced Configuration​
You can create multiple configuration groups with different label sets:
litellm_settings:
callbacks: ["prometheus"]
prometheus_metrics_config:
# High-cardinality metrics with minimal labels
- group: "deployment_health"
metrics:
- "litellm_deployment_success_responses"
- "litellm_deployment_failure_responses"
include_labels:
- "api_provider"
- "requested_model"
# Budget metrics with full label set
- group: "budget_tracking"
metrics:
- "litellm_remaining_team_budget_metric"
include_labels:
- "team"
- "team_alias"
- "hashed_api_key"
- "api_key_alias"
- "model"
- "end_user"
# Latency metrics with performance-focused labels
- group: "performance"
metrics:
- "litellm_request_total_latency_metric"
- "litellm_llm_api_latency_metric"
include_labels:
- "model"
- "api_provider"
- "requested_model"
Configuration Structure:
group: A descriptive name for organizing related metricsmetrics: List of metric names to include in this groupinclude_labels: (Optional) List of labels to include for these metrics
Default Behavior: If no prometheus_metrics_config is specified, all metrics are enabled with their default labels (backward compatible).
Monitor System Health​
To monitor the health of litellm adjacent services (redis / postgres), do:
model_list:
- model_name: gpt-4o
litellm_params:
model: gpt-4o
litellm_settings:
service_callback: ["prometheus_system"]
| Metric Name | Description |
|---|---|
litellm_redis_latency | histogram latency for redis calls |
litellm_redis_fails | Number of failed redis calls |
litellm_self_latency | Histogram latency for successful litellm api call |
DB Transaction Queue Health Metrics​
Use these metrics to monitor the health of the DB Transaction Queue. Eg. Monitoring the size of the in-memory and redis buffers.
| Metric Name | Description | Storage Type |
|---|---|---|
litellm_pod_lock_manager_size | Indicates which pod has the lock to write updates to the database. | Redis |
litellm_in_memory_daily_spend_update_queue_size | Number of items in the in-memory daily spend update queue. These are the aggregate spend logs for each user. | In-Memory |
litellm_redis_daily_spend_update_queue_size | Number of items in the Redis daily spend update queue. These are the aggregate spend logs for each user. | Redis |
litellm_in_memory_spend_update_queue_size | In-memory aggregate spend values for keys, users, teams, team members, etc. | In-Memory |
litellm_redis_spend_update_queue_size | Redis aggregate spend values for keys, users, teams, etc. | Redis |
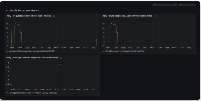
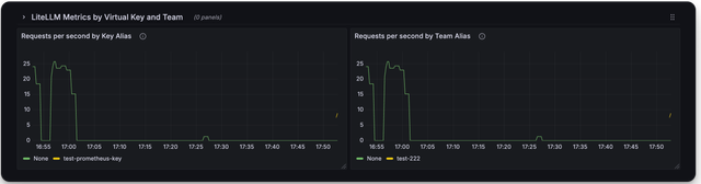
🔥 LiteLLM Maintained Grafana Dashboards​
Link to Grafana Dashboards maintained by LiteLLM
https://github.com/BerriAI/litellm/tree/main/cookbook/litellm_proxy_server/grafana_dashboard
Here is a screenshot of the metrics you can monitor with the LiteLLM Grafana Dashboard
Deprecated Metrics​
| Metric Name | Description |
|---|---|
litellm_llm_api_failed_requests_metric | deprecated use litellm_proxy_failed_requests_metric |
Add authentication on /metrics endpoint​
By default /metrics endpoint is unauthenticated.
You can opt into running litellm authentication on the /metrics endpoint by setting the following on the config
litellm_settings:
require_auth_for_metrics_endpoint: true
FAQ​
What are _created vs. _total metrics?​
_createdmetrics are metrics that are created when the proxy starts_totalmetrics are metrics that are incremented for each request
You should consume the _total metrics for your counting purposes